indy4x
Forum Supporter
- Messages
- 3,619
- Location
- Pontypool, South Wales. UK
Not spliced but I have fed a new length of filament in part way through a print a few times and all were successfulAnyone had any luck splicing PLA filament together?
How did you do it?
I've kept all the roll ends, some are two or three metres long.

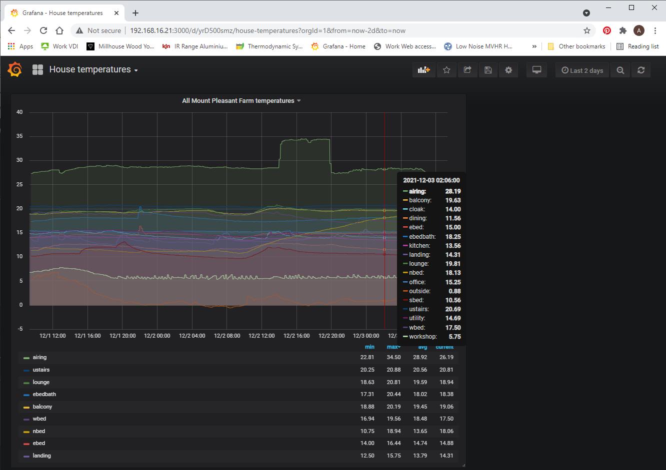
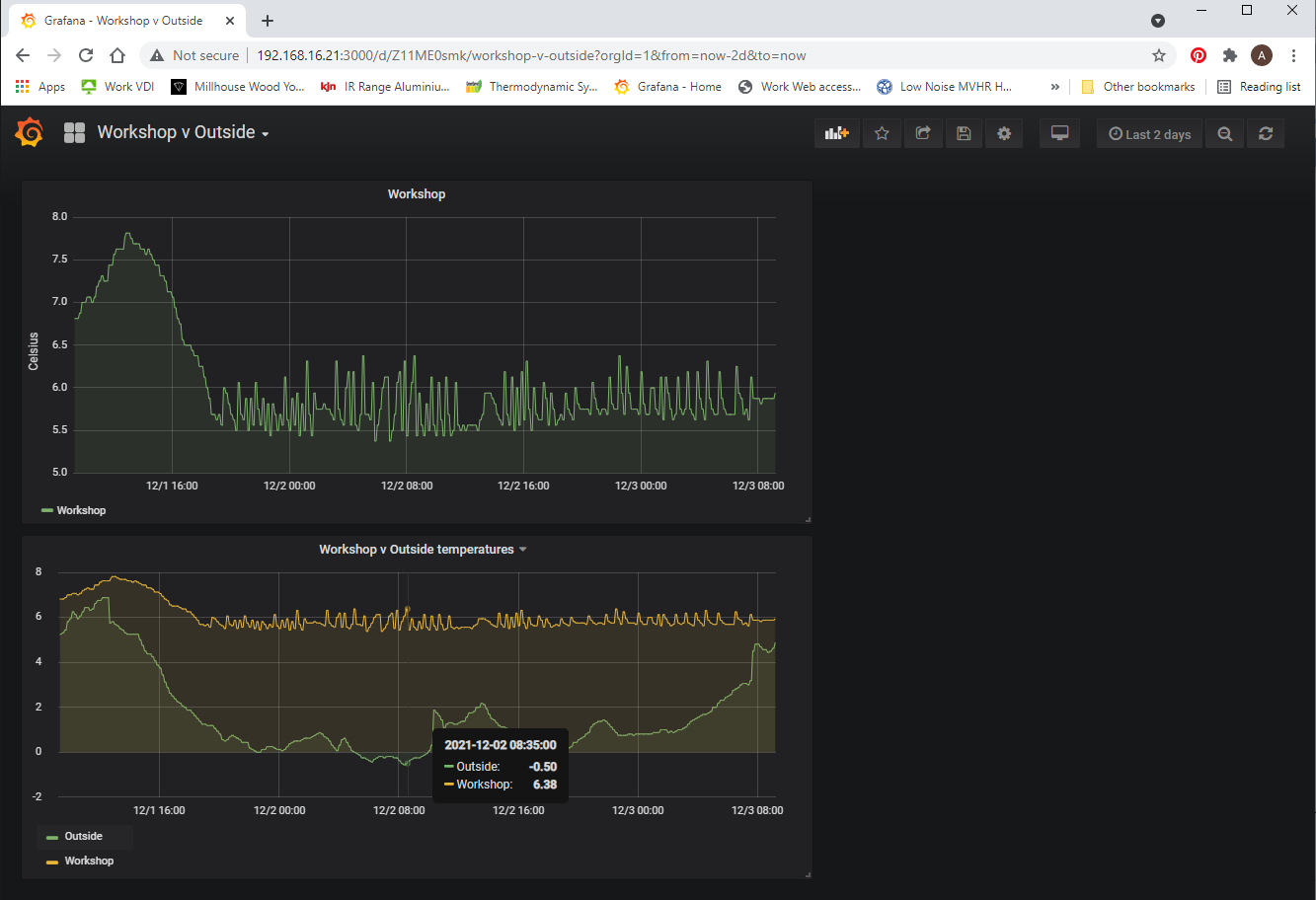
those one wire sensors are the nuts. I've got my house wired up with them to control the underfloor heating zones via a several raspberry pi. They sensors are individually addressable and unlike thermistors, you don't have to worry about noise or cables affecting the readings, and about a quid a piece


of acrylic paints by "art studio" which are £1 a bottle.